Tools for Waterdog proxy server.
Builds available at CodeMC.
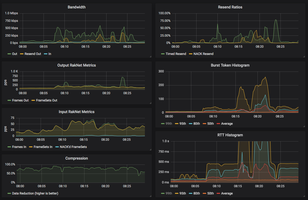
Generate user RakNet metrics using Prometheus. Grafana (example panel here) can be used to display awesome graphs like this:
Use a JS script that you can change at any time to monitor packets.
